Bereits Ende 2020 hat SAP sein CX Portfolio um die Ominchannel Customer Engagement Plattform Emarsys erweitert. Ziel der SAP ist es, ihren Kunden „künftig eine sehr stark personalisierte Kontaktaufnahme mit Endkunden in Echtzeit“ zu ermöglichen.
Der geneigte Leser wird sich an dieser Stelle fragen, was Emarsys denn anders macht, als die bekannte SAP Marketing Cloud. In diesem Artikel möchte ich auf die Hauptmerkmale von Emarsys eingehen und auch die Abgrenzung zur Marketing Cloud vornehmen.
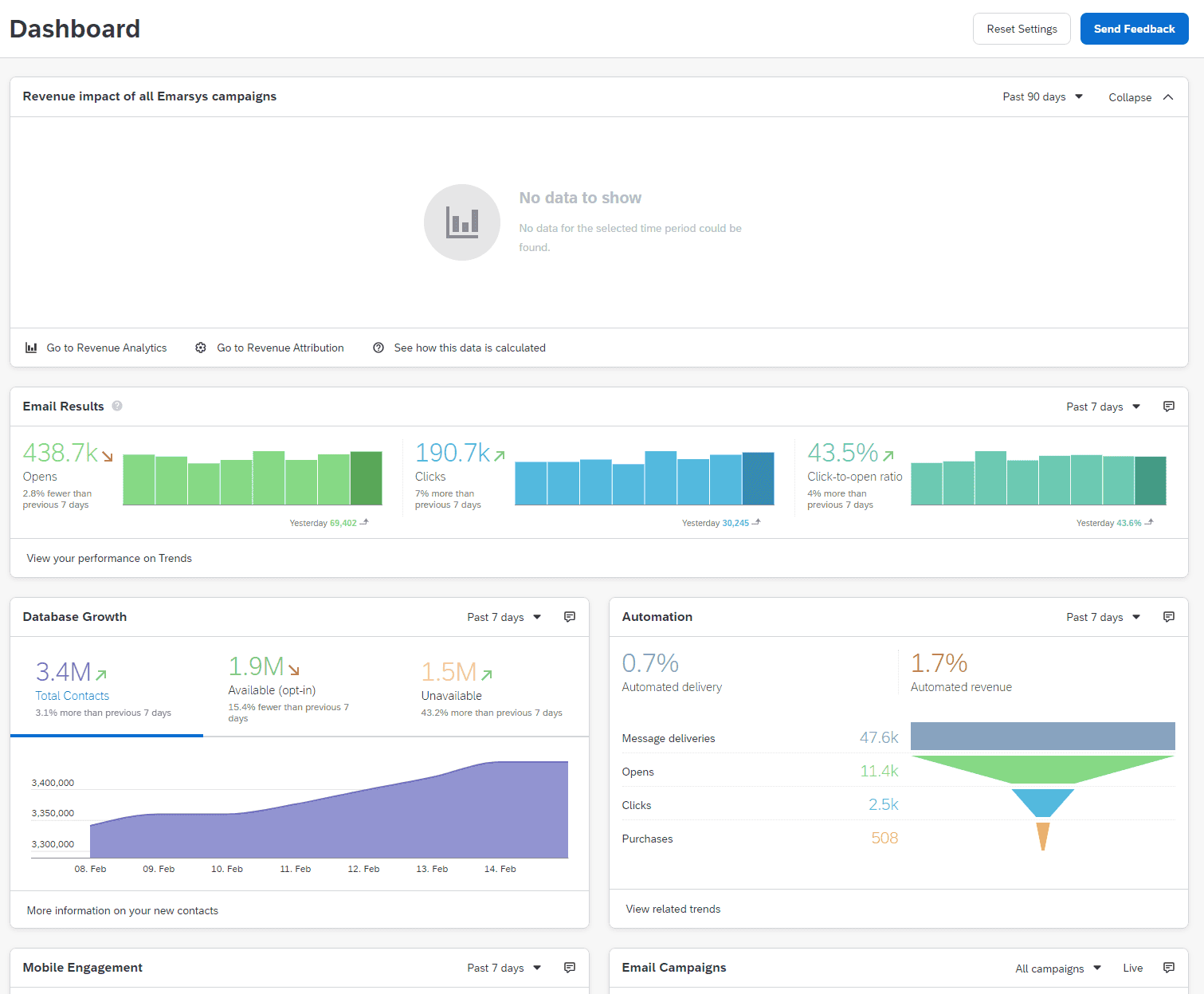
Look & Feel
Der Aufbau und die Nutzerführung von Emarsys richtet sich klar an Marketeers und Marketing Manager, die schnell und übersichtlich Kennzahlen und Veränderungstrends auf einen Blick benötigen.
Emarsys berücksichtigt dabei nicht nur Webseiten-bezogene Kennzahlen, sondern wird durch Mobile Reporting oder Store Reporting seinem Omnichannel Anspruch gerecht. Das Layout orientiert sich an den heute üblichen Standards und ist natürlich responsive nutzbar. Auch beim ersten Login fühlt sich die Handhabung dadurch vertraut an.
Umsatzerhöhung – Strategien und Taktiken
Jede Maßnahme in Emarsys hat im Endeffekt ein Ziel: Den Umsatz zu erhöhen. Auf dem Strategic Dashboard werden eine Reihe von Strategie Dashboards dargestellt, die unterschiedliche Zielparameter repräsentieren und deren Veränderungen visualisieren.
Zielgruppen, Personalisierung und Ausspielungskanäle
Wie in anderen Marketingautomations-Tools auch können, können Zielgruppen sehr granular und auf den jeweiligen Bedürfnissen der Marketeers abgebildet werden. Informationen aus externen Datenquellen können über eine API-Schnittstelle oder auch Dateiimport berücksichtigt werden. Zielgruppenspezifische Kampagnen (z. B. die Reaktivierung inaktiver Nutzer) können mit persönlicher Ansprache („Hallo Mischa, wir vermissen dich!“) auf der Webseite, per Email oder als SMS ausgespielt werden. Als Anreiz können Produktrabatte, Gutscheine o. ä. mitgegeben werden.
Loyalty Management
Eine starke Funktion ist das Loyalty Management, welches die Anlage und Verwaltung unterschiedlicher Kundenbindungsprogramme erlaubt. Für unterschiedliche Webseiten oder Märkte können individuelle Programme konfiguriert werden. Je nach Status können Punkte erworben und eingelöst werden.
Datensammlung und -schutz
Auch wie die Marketing Cloud bietet Emarsys unterschiedliche Möglichkeiten und Einstellungen, um mit den Daten seiner Nutzer verantwortungsvoll umzugehen. So werden z. B. nur solche Kontakte berücksichtigt, die über ein Opt-in ihre Zustimmung gegeben haben. Auch kann die automatische Löschung inaktiver Kontakte nach einem definierten Zeitraum konfiguriert werden.
SAP Emarsys vs. SAP Marketing Cloud
Die Frage, welche natürlich jetzt im Raum steht ist: Welches System ist besser? SAP Emarsys oder SAP Marketing Cloud? Die Antwort im typischen Beratersprech: „Es kommt auf die Anforderung an!“
Stark verallgemeinert gesprochen, eignet sich Emarsys tendenziell eher für Use Cases im B2C Kontext, in dem ein Unternehmen seine Produkte über den eigenen Online-Shop vertreibt und über Email-, Mobile- und Social Media-Kampagnen mit seinen Nutzern in Kontakt tritt. Die Sammlung und Auswertung einer Vielzahl von Bewegungs- und Transaktionsdaten ermöglichen ein umfassendes Profilbild über einen Nutzer, welcher im nächsten Schritt in Echtzeit oder einem spezifischen Stichtag mit personalisierten Angeboten angesprochen werden können. Der Fokus liegt bei Emarsys also in der direkten Interaktion mit den Nutzern.
Die SAP Marketing Cloud spielt seine Stärken vor allem in B2B-spezifischen Anforderungen aus. Prozesse sind hier in der Regel komplexer, da nicht (nur) der Nutzer selbst, sondern auch das Unternehmen, welches er repräsentiert berücksichtigt werden muss. Oftmals ist aus diesem Grund in diesen Szenarien eine starke bilaterale Verzahnung von Marketing und Vertrieb zu sehen. Automation findet hier z. B. bei der Qualifizierung von Leads und der Übertragung an das CRM für die weitere Bearbeitung statt. Die Marketing Cloud unterstützt diese Prozesse durch B2B-spezifische Funktionen Kontakt-Account-Beziehungen, Lead- und Account-basiertem Marketing oder Account-spezifischen Analysen.
Fazit
Mit Emarsys hat SAP sein Portfolio um eine intuitiv nutzbare und leichtgewichtige Customer Engagement Plattform erweitert, die mit sofort aktivierbaren Taktiken schnell und messbar den Umsatz von Unternehmen erhöhen kann. Durch ihre standardmäßige Integration in Commerce Shops wie Magento 2, Shopify und der SAP Commerce Cloud ist eine einfache und schnelle Ausspielung personalisierter Inhalte gegeben.
Sie benötigen Unterstützung bei einem Vergleich? Kontaktieren Sie uns zu einen kostenlosen und unverbindlichen Erstgespräch.








